- 支持CFS-C设备
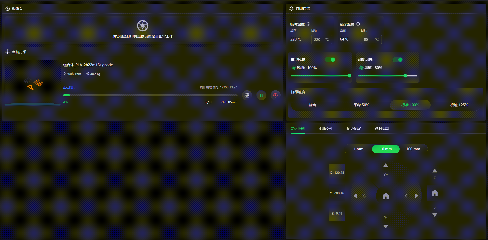
- 配合K2系列固件界面升级,Creality Print设备详情页同步优化迭代:功能分区进一步明晰,左侧聚焦摄像头和当前打印的实时展示区,右侧按操作逻辑依次整合打印设置、耗材设置、XYZ 轴控制、本地文件管理、打印历史记录及延时摄影功能模块,有效提升操作便捷性与视觉直观性
查看温度曲线:鼠标悬停在该温度旁边的图标上即可展示喷嘴、热床、腔体温度曲线
查看模型跳过:过去版本在详情页面中直接显示【模型跳过】的操作入口,现在调整为仅在打印过程中可触发和使用
- 修复大文件切片后选择仅发送到多机,报错(55)(56)的问题
- 模型按面放平后,角度会自动变化的问题,感谢@静等塘寒的建议
- 优化发送打印上传失败时提示,新增wiki排障文档跳转链接
- 修复稀疏填充为0时,顶部壳体层数参数设置不生效的问题,感谢@纯洁的建议
- 修复系统文件名为中文时,通过创想云传输文件显示上传失败1001的问题
- 偶尔软件打不开,报应用程序未响应的问题,感谢@梓申的建议
- 优化自建耗材的UI界面
- 优化深色模式下部分页面蓝色字体显示不清的问题,感谢@Rob Hampton的建议
- 优化主页顶部栏鼠标悬停态与选中态UI
- 优化登录过期提示UI界面
- 优化耗材映射按钮UI
- 修复克隆的窗口不可拖动移动的问题,感谢@Lorentz的建议
- 修复设置校准体积流量过低时,裙边未降速的问题
- 修复MacBook部分分辨率不适配的问题
- 修复选择混合树支撑时,勾选仅在构建板上生成不起作用的问题,感谢@mmkkaayyhh的建议